Da HubSpot sich ständig verbessert und an die Bedürfnisse seiner zahlreichen Kund*innen anpasst, geben wir hier ein Update zu den neuen Features und Verbesserungen des HubSpot Marketing & CMS Hubs für das erste Halbjahr 2023.
Marketing Hub
Die neuesten Updates:
- Wer in Zukunft eine zufällige Auswahl an Kontakten für eine Mailing-Aktion benötigt, um Dinge zu testen, kann dies nun tun.
- Es ist auch möglich, Listen anhand eines bestimmten Prozentsatzes zufällig aufteilen, um damit zu experimentieren.
- Kommentare, die für Kolleg*innen zum Bearbeiten hinterlassen werden, können nun abgehakt werden.
- Super Admins können nun einstellen, dass Marketing Mails zuerst freigegeben werden müssen, bevor sie versendet werden können.
- Ab sofort können Marketing Mails auch über die Mobile App verwaltet werden.
- Mit dem neuen WhatsApp Modul können Marketer nun auch auf WhatsApp verlinken.
- Es gibt nun einen Bot Filter, mit dem Sie mögliche Bot-Interaktionen in Ihren versendeten E-Mails herausfiltern können und so nur den Prozentsatz sehen, den HubSpot als menschliche Interaktion einstuft.
- Um effizienter zu arbeiten, können Sie jetzt Kampagnen-Vorlagen erstellen, die Sie in der Kampagnen Bibliothek finden. Außerdem gibt es jetzt eigene Eigenschaftsfelder ausschließlich für Marketing-Kampagnen.
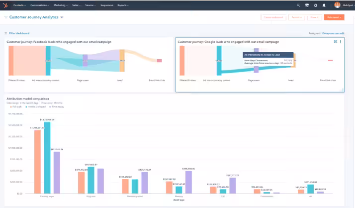
- Eines der größten Updates ist sicherlich das neue Analytics Tool, um die Customer Journey auswerten zu können:
CMS Hub
Die neuesten Updates:
- HubDB-Zeilendaten können jetzt im Tabelleneditor nach Spalten sortiert werden.
- Das SEO Recommendation Tool markiert nun alle Seiten mit defekten externen Links, die repariert werden müssen.
- Sie können jetzt verschiedene Arten von CTAs ohne die Hilfe eines Entwicklers oder Designers erstellen (Pop-ups, Slide-Ins, eingebettete Schaltflächen oder Banner).
- Mit der neuen Drag-and-Drop-Funktion können Sie nun Module ganz einfach in den Rich-Text-Bereich Ihrer Blog-Posts ziehen, was die Bearbeitung Ihres Blogs einfacher und intuitiver macht.
Sie wollen immer am laufenden bleiben?
- Wählen Sie bei Ihrem Account Dropdown (rechts oben), “Produkt Updates” aus. Dort finden Sie alle aktuellen Updates.
- Hier finden Sie das aktuelle Hubspot Product Spotlight.
Bis zum nächsten Update – Eure Growth Ninjas!
Artikel die auch interessant sein können:
Überblick von den wichtigsten Updates aus 2022: HubSpot Wrap-Up 2022


